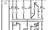
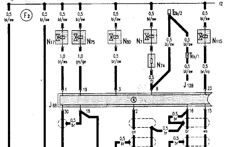
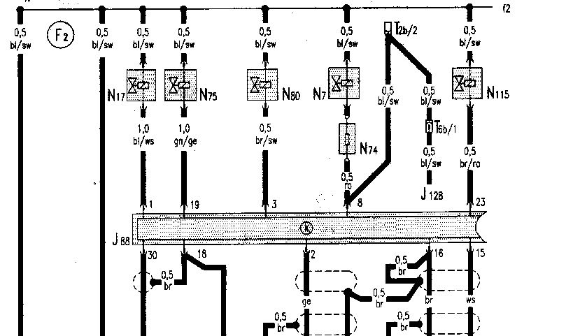
kann ich das Tastverhältnis beim MC2 auch direkt am Stecker vom Taktventil N7 messen?
Also bei gestecktem Stecker einfach parallel das Signal am Oszi darstellen?
An dem eigentlich dafür vorgesehenen Stecker kann ich nix messen:
Moderatoren: Moderatoren, globale Moderatoren



matze hat geschrieben:Signal kabel von der Sonde abstecken
Immer das Tastverhältnis im auge behalten
das Kabel dann auf masse und einmal auf 12V Plus hängen (Batterie)
das Tastverhältnis muss dann von regelgrenze zu regelgrenze gehen
Die Regelung muss sofort erfolgen, bzw. während dem verdrehen eine sofortige veränderung des Tastverhältnisses zu sehen sein.sebastians1 hat geschrieben:Wie schnell regelt das Teil? Eine Reaktion in den folgenden 10 Sekunden würde ich ja schon erwarten, oder?
Na ja, CO-Leerlauf-Zündung-usw. beim Bosch-Service nach Werksvorgabe korrekt eingestellt halt.sebastians1 hat geschrieben:was meinst Du mit "Motor neu eingestellt"?